* Поиск по сайту Вверх Вниз



Начать новую тему Ответить на тему  [ Сообщений: 4 ] 
Автор Сообщение
 Заголовок сообщения: Схема замка зажигания SV40?
СообщениеДобавлено: 13 окт 2011, 21:58 
Не в сети
Начинающий
Начинающий

Зарегистрирован: 18 авг 2011, 20:59
Сообщения: 12
Тем: 1
Машина: Toyota Vista
О машине: sv40 4S
Репутация: 0
Рекламные ссылки. Показывается только незарегистрированным пользователям


есть у кого схема какие провода что значат, для постановки сиги..


Вернуться к началу
 Профиль Отправить email  
Ответить на тему 

 Заголовок сообщения: Re: Схема замка зажигания SV40?
СообщениеДобавлено: 14 окт 2011, 09:31 
Не в сети
Специалист
Специалист
Аватара пользователя

Зарегистрирован: 25 окт 2010, 12:15
Сообщения: 354
Тем: 11
Откуда: Новосибирск
Машина: др. неЯпонка
Репутация: 140
всегда лучше прозвонить... Я себе сигналки ставлю сам, и всегда прозванивать приходится. Сниманшь контактную систему с замка для удобства, и в путь. Там даже всё подписано, типа IG1, IG2...


Вернуться к началу
 Профиль Отправить email  
Ответить на тему 
 Заголовок сообщения: Re: Схема замка зажигания SV40?
СообщениеДобавлено: 14 окт 2011, 22:11 
Не в сети
Гуру
Гуру
Аватара пользователя

Зарегистрирован: 05 июл 2010, 03:00
Сообщения: 1118
Тем: 2
Откуда: Амурская обл.
Машина: Toyota Vista Ardeo
О машине: VISTA продана теперь WISH,1ZZ, 2008г.
Репутация: 210
Ты бы еще год машины указал в профиле, людям проще отвечать будет.


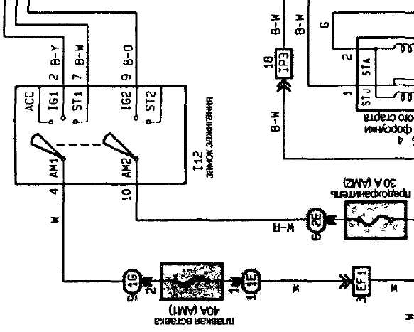
Вложения:
Комментарий к файлу: Схема замка.
zamok.jpg
zamok.jpg [ 30.39 КБ | Просмотров: 3977 ]
Комментарий к файлу: Точки подключения сигналки.
tochki.jpg
tochki.jpg [ 71.15 КБ | Просмотров: 3977 ]

_________________
Да-да, знаю. Страдивари скрипки для лохов делал, а для реальных пацанов — барабаны!
Вернуться к началу
 Профиль  
Ответить на тему 
 Заголовок сообщения: Re: Схема замка зажигания SV40?
СообщениеДобавлено: 15 окт 2011, 00:25 
Не в сети
Начинающий
Начинающий

Зарегистрирован: 18 авг 2011, 20:59
Сообщения: 12
Тем: 1
Машина: Toyota Vista
О машине: sv40 4S
Репутация: 0
slava_66 писал(а):
Ты бы еще год машины указал в профиле, людям проще отвечать будет.

помойму выручил))))отпишусь позже)))спасибо!!!

Добавлено спустя 1 день 22 часа 28 минут 36 секунд:
оказалось и правда легче прозвонить их))да и что то на виста 94 несовпали провода))))


Вернуться к началу
 Профиль Отправить email  
Ответить на тему 

Показать сообщения за:  Поле сортировки  
Начать новую тему Ответить на тему

 [ Сообщений: 4 ] 





* Поиск по сайту Вверх Вниз

Кто сейчас на конференции

Сейчас этот форум просматривают: нет зарегистрированных пользователей и гости: 28


Вы не можете начинать темы
Вы не можете отвечать на сообщения
Вы не можете редактировать свои сообщения
Вы не можете удалять свои сообщения
Вы не можете добавлять вложения

Найти:
Перейти:  
Текущее время: 01 май 2026, 14:18
Часовой пояс: UTC + 7 часов
Powered by phpbb. (c) VistaClub.ru.    * Статистика